Основные возможности

Мы собрали весь нужный функционал в одной системе, чтобы вы могли уделить больше времени главному – людям:

Эффективность каналов рекрутинга

Гендерная статистика

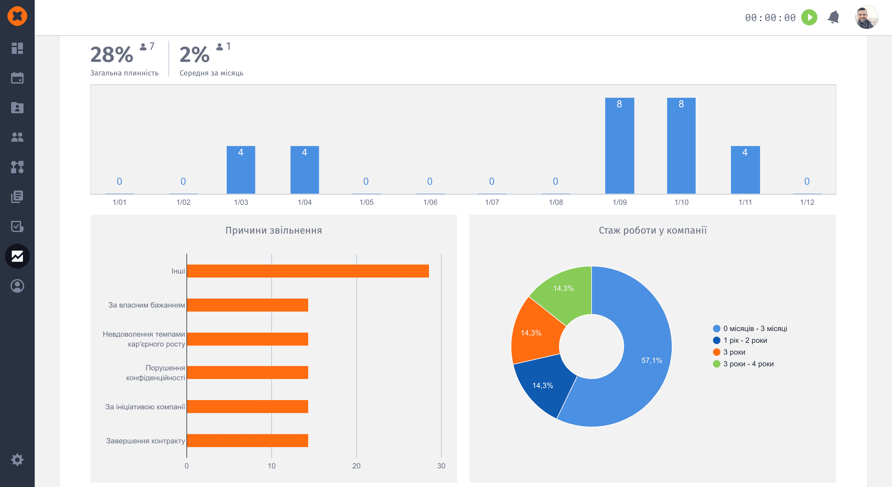
Текучесть кадров

Продолжительность работы над вакансией

Коэффициент принятия офферов

Эффективность рекрутинга

Logo

Понятный и современный интерфейс

Logo

Быстрое внедрение системы

Logo

Оперативная онлайн-поддержка

Logo

Надежная защита данных

Статистика HR

В этом разделе вы найдете информацию о количестве сотрудников в штате и на испытательном сроке, и сможете оценить, как оно менялось за определенный период. Статистика доступна за неделю, месяц, квартал, полгода и год, что позволяет оценить текучесть кадров максимально детально. Так вы сможете вовремя заметить увеличенную текучесть кадров и предотвратить уход ценных сотрудников, разобравшись в причинах. То же касается и испытательного периода. 

 

Рекрутинг

Возможно, статистика по рекрутингу еще важнее, чем по HR, ведь для сотрудников вы можете провести 1:1 или eNPS и узнать слабые стороны компании. В то время как с кандидатами дела обстоят намного сложнее и получить фидбэк удается далеко не всегда. C Hurma вы можете комплексно оценить эффективность отдела рекрутинга. Здесь сразу видно количество открытых вакансий, понятно, какие каналы рекрутинга подходят для вашей компании больше, а в какие не стоит инвестировать, какой рекрутер лучше закрывает какие вакансии и сколько офферов принимают кандидаты.

Мониторинг настроения

Мониторинг настроения – элемент геймификации, который позволяет не только понимать общее настроение в компании, но и вовремя реагировать на разные ситуации. Например, сотрудник может оперативно сообщить о том, что для работы ему необходима лампа, а вы увидите эту информацию и быстро отреагируете. По итогу, сотрудник почувствует заботу компании, а вы получите довольного и лояльного коллегу.

Оставьте заявку на консультацию по автоматизации HR-процессов

Увидели ошибку? Нажмите Ctrl + Enter
Hey there! Ask me anything!

Spelling error report

The following text will be sent to our editors: